-
Innlegg
911 -
Ble med
-
Besøkte siden sist
-
Dager vunnet
19
Innholdstype
Profiler
Forum
Blogger
Nedlastninger
Artikler
Regler
Hendelser
Galleri
Store
Alt skrevet av JohnMartin
-
Gjør det. Takk Menne.. kan jeg spørre om litt hjelp til å feilsøke hvorfor strømproduksjonen ikke kommer opp under pulse? Den vises i appen. Ut ifra hva jeg klarer å lese, så er vel det LiveMeasurement.powerProduction, og den ligger vel inne i plugin såvidt jeg kan se? Hvor den fikk data fra tidligere, det vet jeg ikke. Om den målte hvor mye strøm som gikk "feil vei"..
-
Fant problemet.. Endret fra hus 1 til hus 0. Når huset var ferdig ifjor, så fikk jeg 2 målere registrert på meg og adressen. Så helt siden i starten, så har jeg brukt hus 1. Etter at jeg la inn inverter i Tibber, så må det ha skjedd noe. For devicer oppdaterer seg og ingen feilmelding når jeg endret til hus 0 ?
-
-
Var der jeg hadde lest det, ja! Ser ikke ut til at de har kommet så mye lengre i såfall ? Men de har det ihvertfall på lista da. Ser det fortsatt står der. Kanskje det kommer høyere opp om flere spør? ?
-
@Moskus, syns å minnes at det har vært luftet her på forumet tidligere at Tibber sin løsning på smart styring av termostater kanskje skulle bli tilgjengelig igjennom API? Eller var det bare ønsker som ble luftet? Var i kontakt med de idag der jeg spurte om de hadde noe fremgang og om det kom til å bli tilgjengelig. Fikk da til svar om at det ikke var planlagt, men han skulle legge det til på ønskelisten. Om flere legger inn et ønske til tibber-nissen, så kanskje det kommer en gang edit: ser at jeg kanskje formulerte meg litt feil. Men etter som jeg forsto, så har de ikke planlagt noe dato for når dere skulle være klart. Høyt opp og langt fram.
- 936 svar
-
- 1
-
-
Testet med å slå av trådfri gw? Jeg hadde store problemer med mitt nettverk. Ikke at jeg vet hvorfor, men når jeg slo av IKEA gw, så har jeg ikke hatt problemer siden(2 dager).
-
Har hatt store problemer med ZigBee nettet den siste mnd. Etter å ha fungert bortimot problemfritt, så fungerte til slutt ingenting. Etter mye feilsøking, oppgradering og nedgradering av både deconz og firmware, så ga jeg til slutt opp. Før jeg reiste på jobb, så bestilte jeg meg en helt ny ConBee2. Denne lå og ventet på meg når jeg kom hjem. Kastet meg rundt og formaterte SD-kortet på Pi'n og startet HELT fra scratch. Tanken var jo at hvis jeg følger samme guide som første gang, så må det jo fungere. Gjorde jo det sist... Men, nei.. Var fortsatt noe som ikke virket som det skulle. Irritert og forbannet, så satte jeg meg ned for å prøve enda en gang. Satte meg godt til rette og da sparket foten borti noe under skrivebordet. Tenkte det var ungene som har vært på ferde igjen, men neida.. når jeg stikker hodet under skrivebordet, så ser jeg IKEA Trådfri hubben som står på. Kom på da at alt problemet kanskje oppsto rundt samme tidspunkt som jeg prøvde å oppdatere pærene(med hubben).. Fjernet hele dritten og ZigBee nettverket har vært prima siden.. ? Såe.. om noe vil kjøpe en ConBee 1, så har jeg en til overs......
- 202 svar
-
- 6
-
-
Jeg kjøpte en slik: https://www.ebay.com/itm/USB-To-RS485-Converter-Adapter-Support-Win7-Win8-Win10-EPSOLAR-EPEVER/111944569765?ssPageName=STRK%3AMEBIDX%3AIT&_trksid=p2057872.m2749.l2649 Fungerte fint frem til jeg byttet den ut med ethernet-interface
- 365 svar
-
- 1
-
-
MEN.. når jeg nå sjekket litt mer, så kan det se ut som at det sluttet å fungere etter at jeg la til solcelle inverteren i Tibber! Den ble lagt inn mellom 19:00 og 19:15. Og ingenting har oppdatert seg etter 19:15. Så kan vel tyde på at det er noe som har skjedd hos Tibber da. Edit: Pratet med Tibber og de skulle se på saken.
- 936 svar
-
- 1
-
-
Ja, får data. Faktisk akkurat det samme som deg.. Litt rart siden vi bor i forskjellig landsdel, men får ihvertfall data.
-
Definer testspørring og resultat ? Den forrige har fungert lenge. Sjekket ikke idag før jeg oppgraderte, men siden dataen ikke er oppdatert siden igår kl 19, så mistenker jeg at problemet skjedde mens jeg fortsatt var på .16
-
Hvis det er på server siden problemet ligger, så klarer ikke jeg å se det ut ifra feilmeldingene. Ingen av disse devicene som er oppdatert etter igår kl 19:15:04(foruten data fra pulse) Oppdaterte vel egentlig ikke plugin før nå idag rundt kl 09 ? Dobbeltsjekket tokens nå, og de var rett. Etter hva jeg kan se, så får jeg opp data på Api Explorer.
-
Hva hadde du gjort om du skulle starte helt fra scratch i dag?
JohnMartin svarte på thudelicious sitt spørsmål i Nybegynner
Jeg gikk også mange runder med meg selv hva jeg skulle gå for den dagen jeg ville starte med automasjon hjemme. Startet bare med å automatisere kontoret i vårt forrige hus. Var altså ikke de store planene. Nå sitter jeg her med et helt nytt hus(i fjor) der alt går på automatikk. Ved hjelp av Homeseer. Trodde aldri det kom til å bli såpass "avansert" som det er nå. Når jeg installerte min 2. plugin i starten så kunne jeg ikke se for meg hva folk brukte alle de andre pluginene til. Nå har jeg 20 plugins installert, og kunne ikke vært foruten noen av de i den daglige bruken. Bare et eksempel på hvor fort det kan eskalere! Enda har jeg mange prosjekt på lista som ikke er satt i live enda. Jeg var også på jakt etter noe enkelt å bruke, men som samtidig kunne gjøre det jeg ønsket. Jeg er utdannet navigatør. Det jeg lærte på skolen var hvor mye korn man kunne laste når man skulle seile imellom Europa og USA, pluss hvordan jeg kunne bruke stjernene for å komme frem og tilbake. ? Altså, ikke så veldig relevant til det som skjer på forumet her... Eneste bakgrunnen jeg har innen data og it er generell stor interesse på hobbybasis. Aldri vært borti noe som helst av programmering. Så det at jeg har kommet så langt som jeg er idag, er takket være Homeseer-skolen og god hjelp fra denne siden og Homeseer forumet. Jeg tenker ihvertfall at hvis jeg har klart å komme dit jeg er idag, så skal enhver som har holdt på med IT og litt programmering klare minst det samme uten mye trøbbel. Fleksibiliteten til Homeseer er rett og slett bare magisk! ?- 84 svar
-
- 5
-
-
Har lastet ned og installert, men får feilmeldinger. nov-07 09:10:42 TibberSeer ERROR TibberConsumption, UpdateData ERROR: Value cannot be null. Parameter name: source nov-07 09:10:41 TibberSeer Warning Serializing 'consumption' failed. (Message: Index was out of range. Must be non-negative and less than the size of the collection. Parameter name: index) nov-07 09:10:41 TibberSeer ERROR TibberPrice, UpdateData ERROR: hasCurrentPrice failed: Object reference not set to an instance of an object. nov-07 09:10:40 Plug-In Finished initializing plug-in TibberSeer Prøver jeg refresh så kommer samme meldinger på nytt. Ser ut som at det gjelder Price Root og Consumption Root. Pulse ser ut til å fungere bra. Får ihvertfall oppdaterte verdier. Vet ikke om det fungerer å slette og opprette device på nytt, men da blir det jo en del krøll med alle eventene som bruker devicene ?
-
Default på Fibaro er 8 sekund, så var ikke så ille. Men har du ikke endret denne, så skal den slå seg på igjen etter 8 sekunder hvis det er kontinuerlig bevegelse. Så ditt event vil da ikke fungere etter ønske, men slå seg av og på.
-
Du må vel bytte plass på de to første action. Remove delayed device action må stå først. Og 6 sekunder er ikke så veldig lenge. Usikker med Fibaro, men på Multisensor 6 så endrer den ikke fra "motion" til "no motion" før det har gått fem(?) minutter. Så hvis man ikke endrer parameter settings, så sliter man om lyset slår seg av før det har gått fem minutt. Kanskje det er noe lignende med Fibaro? Den kan jo ikke endre til "motion" om den ikke har rukket å blitt resatt(no motion).
-
Utrolig service som vanlig! Stemmer at det er google kalender. Skal laste ned og teste! ? Edit: Fungerer bra med siste versjon!
- 330 svar
-
- 2
-
-
- google calendar
- homeseer
- (og 5 andre)
-
Liten oppfølgning til denne. Med dette oppsettet: Så får jeg dette: Men prøver jeg meg på 0 for å kun få dagens, så får jeg ingenting.. ? Klokken er jo bare 16:45, så den/de skal vel vises?
- 330 svar
-
- google calendar
- homeseer
- (og 5 andre)
-
Kommer det en guide på å få dette inn i HS etter hvert da?
- 125 svar
-
- 2
-
-
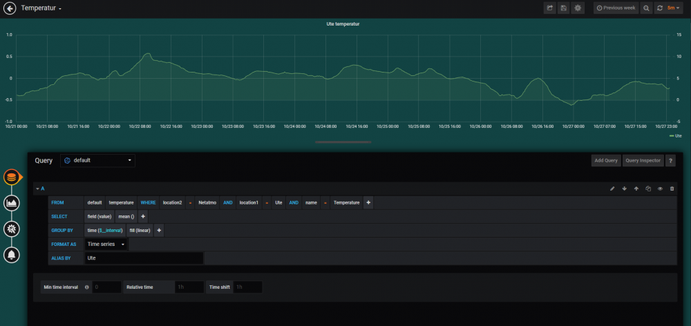
Da skal det være mulig å lagre grafer. Anbefaler forøvrig å velge measurement til slutt. Begynn med Where:
-
Når du trykker på Save & Test, så får du beskjed om du har kontakt eller ikke.
-
Du må skrive inn adressen til Influx databasen på URL. Kjører alt på samme maskin, så er det jo bare å skrive det som står der: http://localhost:8086 Evt. endre om du har satt en annen port
-
Hvis du trykker på den, hva har du satt der?
-
