 
        iotux
Medlemmer- 
                Innlegg33
- 
                Ble med
- 
                Besøkte siden sist
- 
                Dager vunnet2
Innholdstype
Profiler
Forum
Blogger
Nedlastninger
Artikler
Regler
Hendelser
Galleri
Store
Alt skrevet av iotux
- 
	Mine 9 smarte Elko røykvarslere fordelt på 3 etasjer mistet det meste av intelligensen den dagen Futurehome hub mistet møydommen. Den gangen hadde jeg Elko hubben i tankene, men i dag er jeg er glad det ikke ble noe nytt kjøp. Med blårussens stadig større iver etter å bytte papirer og penger, blir det mer og mer klart at Home Assistant blir redningen for smart home universet.
- 
	For de som bruker ElWiz: Programmet som henter priser (fetchprices.js) er oppdatert slik at intervallene fortsatt er 1 time. https://github.com/iotux/ElWiz.git
- 
	Jeg ønsker meg ssh-tilgang og har tatt mot til meg for å åpne min FH Hub 2. Slik jeg ser det, er det ikke mye å hente. USB-C ser ut til å bare forsyne enheten med strøm. Koblet til PC, er det ingen tty som aktiviseres. Det er heller ingen JTAG synlig på kortet. Derimot er det tydeligvis en UART eller to der. Det mest lovende stedet er de 4 rektangulære loddepunktene på bilde FH-4. Der kan det være en mulighet for en vei inn, men med mine 80 år og skjelven på hånde, er nok ikke jeg den rette til å prøve meg med loddebolten. Når jeg først er inne på det, så kunne det være kjekt å fikse ethernet til å beholde MAC-adressen etter en reboot. Å gå inn på ruteren i etterkant og sette ipaddresse etterpå er i beste fall plagsomt. For de som fortsatte ønsker å bruke enheten uten app, så leverer den meningsfylte MQTT-meldinginger.All automatisering må i så fall gjøres utenfor enheten (Home assistant eller lignende). Etter at Futurehome kutter tråden, er det ikke lenger mulig å laste ned apper til huben (tror jeg). Et tips til de som vil beholde huben uten å bruke app. Aktiviser Thingsplex og download alt du kan tenkes å ha bruk for av integrasjoner. Da vil du få alt av MQTT-meldinger. De kan være litt forvirrende, men det går an å finne ut av.
- 
	Du har sikkert rett, men det er ikke til å underslå at alle varslerne lager et helvetes bråk når man tester med å holde knappen inne ca 10 på en enkelt varsler. Er det noen radioamatører her? PS: huben får med seg at varslerne har blitt testet
- 
	Nå mangler det bare finne ut hva de sender til hverandre når de melder brann, så kan man få en effektiv sirene hvis noen bryter seg inn i huset
- 
	Jeg har brukt en Futurehome hub for å koble sammen Elko-varslerne. Kommunikasjonen mellom dem virker helt fint. Jeg husker ikke nå om det ble testet med eller uten hub. Hovedgrunnene til at jeg valgte Elko var batterilevetid og sammenkobling. En sekundær grunn var at den har temperatursensor, men sensoren skuffer i forhold til temperaturstyring. Det tar evigheter mellom hver rapportering av temperatur. Jeg har noen teorier om grunnen. Den melder ikke temperatur med mindre det er en endring i temperatur Enheten sparer strøm for å opprettholde levetid på batteriet Huben "gidder ikke" videresende alle innkommende meldinger. Vedr. 1: Den trenger ikke nødvendivis være uegnet som temperatursensor hvis dette er grunnen såfremt den rapporterer i tide. Vedr. 3: Mistanken kommer fra erfaring med å bruke Futurehome sin HAN-sensor for å lese av en Kaifa AMS-måler. Huben rapporterer med intervaller som er fjernt fra det som Kaifa-måleren rapporterer. Dette vet jeg sikkkert fordi jeg har en Tibber Pulse på en annen identisk Kaifa-måler. Det mangler også verdier fra datasettet som Kaifa leverer.
- 
	Opprette kobling mellom Yale Home og MQTT i HomeAssistant.iotux svarte på SveinHa sitt emne i Automasjoner Her er et eksempel på "Åpne dør" med MQTT-melding, laget via web-grensesnittet: I "automations.yaml" ser det slik ut: alias: Åpne dør description: "" triggers: - trigger: mqtt topic: door/lock payload: unlock conditions: [] actions: - device_id: d3d3776b68abb6b5ec328c405d0c5170 domain: lock entity_id: 9e344ce79a0aacc6ba3eaa40c1916642 type: unlock mode: single Her er et eksempel på hvordan du kan lese ut flere verdier som restultat av 1 MQTT-melding: alias: Yale status description: Dør batterinivå triggers: - topic: door/lock payload: status trigger: mqtt conditions: [] actions: - action: mqtt.publish data: topic: door/lock/battery payload: "{{ states('sensor.front_door_battery') }}" - action: mqtt.publish data: topic: door/lock/status payload: "{{ states('lock.front_door') }}" mode: single Du kan sjekke ved å åpne to vinduer og kjøre disse, en i hvert vindu: ~$ mosquitto_sub -v door/lock -m status ~$ mosquitto_sub -v -t door/lock/#
- 6 svar
- 
	- 1
- 
					
						
					
							  
 
 
- 
	Opprette kobling mellom Yale Home og MQTT i HomeAssistant.iotux svarte på SveinHa sitt emne i Automasjoner Søk opp og installer Yale-integrasjonen (https://www.home-assistant.io/integrations/yale). Deretter er det ganske rett fram. Her er et par kort du kan bruke: Hvis du bruker Yale sin app, så kan du til og med låse inn innbruddstyven når du er borte hjemmefra 🤪
- 
	Oppdatering oktober 2024. Jeg har nettopp testet Elko smarte røykvarslere. 5 stykker ble paret enkelt med Futurehome Smarthub II, og varslerne blir sammenkoblet uten mere mikkmakk. Ettersom Futurehome har et åpent API of MQTT, så er veien kort fram til Home Assistant. Batteriet skal holde i 10 år. Det har vært det viktigste valgkriteriet ettersom jeg har leietaker og jeg ikke føler meg trygg på om batterier blir skiftet. En annen faktor er at de har temperatursensorer som kan erstatte noen av mine hjemmesnekrede ESP32 m/LHT22 som er foret med strøm fra usbladere fra IKEA. Prisen er litt høy (nærmere 1000-lappen fra Elektroimportøren), men denne passet enkelheten meg bedre enn å fikle for mye selv. Innmaten er Schneider Electric sin W599001 Wiser Smoke Alarm. Ved testing av alarmen flasher Futurehome sin app ganske tydelig hva som foregår med oppfordring om å ringe brannvesen eller kansellere alarmen. Offisielt går det ikke å trigge alarmen via API, men jeg regner med at det skal være mulig å emulere signalet som sendes til de øvrige varslerne.
- 
	Smarte strømleverandører og løsningeriotux svarte på eisa01 sitt emne i Strømsparing og strøm-overvåkning Check this:
- 
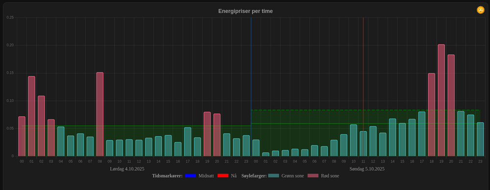
	Smarthussystem for styring av termostat etter pris på strømiotux svarte på Arne_b sitt spørsmål i Nybegynner ElWiz har fått en oppdatering med graf som viser priser. Grafen oppdateres når morgendagens priser er tilgjengelig. Som regel skjer dette ca kl 13 hver dag. Grafen baserer seg på priser fra enten Nord Pool eller Entso-E. Lokale priser bestemmes ved å angi aktuell sone. Grafen er delt i to soner, grønn sone når timeprisen er under gjennomsnitt for døgnet og rød sone når prisen er over gjennomsnitt. Soneterskelen kan heves eller senkes fra et tilpasset "kort" i Home Asssistant eller ved å sende MQTT-meldinger til programmet. Ved overgang til ny time, sendes en MQTT-melding som viser om prisen er under eller over terskelverdien. Denne meldingen kan slå enheter av eller på I Home Assistant. Programmer krever en Tibber pulse satt opp til å snakke med egen MQTT-broker. Det er verdt å merke seg at grafen ikke er avhengig av HACS. https://github.com/iotux/ElWiz/blob/master/docs/elwiz-chart.md Mer info her: https://github.com/iotux/ElWiz#elwiz---a-program-to-read-data-from-tibber-pulse
- 17 svar
- 
	- 1
- 
					
						
					
							  
 
 
- 
	Pussig sammentreff. I går har noen forsynt seg med Kaifa-dekoderen fra ElWiz og brukt den i en fork av "node-red-contrib-ams-decoder-mod". https://github.com/jh1982/node-red-contrib-ams-decoder-mod/blob/main/src/ams_decoder_kaifa.js Her er originalkoden: https://github.com/iotux/ElWiz/blob/master/ams/kaifa.js Jeg måtte forsyne meg litt selv for å implementere en Kamstrup-dekoder for ElWiz. Ironisk, ikke sant? Slik er det med åpen kildekode 🤓
- 
	Lage en sensor som lagrer strømforbruk per dag innenfor månedeniotux svarte på MHR sitt emne i Home Assistant @MHR Har du sjekket denne? Den er oppdatert i dag med integrering mot HA. Den strømmer data fra Tibber Pulse rett inn i HA. Enkel konfigurering og enkel installasjon. https://github.com/iotux/ElWiz
- 
	Jeg kikket raskt på spec-en og blir skeptisk når de skal kobles til en skytjeneste. Jeg vet ikke om det er påkrevet, men bare det at det nevnes gir meg frysninger på ryggen. Jeg bruker en MikroTik CCR1009-7G-1S+ mot Altibox, og med den styrer jeg separate nett for eget bruk, IoT, DMZ og leietaker. Den leverer glatt også IPv6 i Altibox sitt nett. Det finnes veiledninger hvordan du setter opp denne mot Altibox i forskjellige forum, bl.a. denne https://freak.no/forum/showthread.php?t=313333 MikroTik har også andre modeller som er egnet til dette bruket.
- 
	M-BUS energimåler til Home Assistantiotux svarte på TurboJens sitt emne i Strømsparing og strøm-overvåkning Informasjonen som du finner her vil du ha stor nytte av: https://www.home-assistant.io/docs/mqtt/discovery/ HA er kresen på hvordan du setter sammen discovery topic: <discovery_prefix>/<component>/[<node_id>/]<object_id>/config Standard er "homeassistant/<component>/<object_id>/config component kan f.eks være "sensor", "binary_sendor" osv. Viktig (sitat): "The <node_id> level can be used by clients to only subscribe to their own (command) topics by using one wildcard topic like <discovery_prefix>/+/<node_id>/+/set. Best practice for entities with a unique_id is to set <object_id> to unique_id and omit the <node_id>." Du kan også ha hjelp i å se på koden her: https://github.com/iotux/ElWiz/blob/master/elwiz.js Funksjonene hassDevice() // linje 273 og hassAnnounce() // linje 301 Funksjonen hassDevice() blir på en måte en "mal" som brukes for alle sensorene. Du må selvfølgelig gjøre dine tilpasninger. Den delen som er innrykket ekstra: "dev: {}" er lik for alle sensorene. Denne er viktig å ha med når du annonserer hver enkelt sensor (id: #) for å få samlet alle sensorene under "en hatt". Det ser ut som det er "SlaveInformation" som skal inn i "dev: {}". Det må du få inn med nøkler som HA kjenner igjen. Det er også viktig å sette retain til true for at HA auto discovery skal virke. Jeg vet ikke om jeg har forklart det tydelig nok her, men du kan forsøke
- 
	ElWiz har ferdig integrasjon for Home Assistant. Når ElWiz starter opp, så vil programmet "oppdages" av HA sin auto discovery-mekanisme. Dette kommer fram i listen over Enheter i HA. Der presenterer ElWiz seg som ElWiz Pulse Enabler. I panelet Energi kan deretter ElWiz registreres som hovedkilde for importert strøm. Lettere oppdatert dokumentasjon: https://github.com/iotux/ElWiz/blob/master/README.md Mer dokumentasjon kommer. Grafen i Energi-panelet oppdaterer seg automatisk basert på totalforbruket (Last meter consumption)
- 300 svar
- 
	- 1
- 
					
						
					
							  
 
 
- 
	Den gode nyheten er en større oppdatering av ElWiz Nytt er funkskjonalitet for auto discovery i Home Assistant. Etter installasjon og litt justering i configfila glir den rett inn i HA. Anbefales å prøve hvis du har sterkt hjerte.
- 13 svar
- 
	- 1
- 
					
						
					
							  
 
 
- 
	Det kan eventuelt tyde på at du ikke får lagret innstillingene. Vær obs på at du også må fylle ut "update_url" for å få det til å virke. Jeg er usikker på hvordan "Send form data to the device" og "Try the current settings" virker i forhold til hverandre. Du kan prøve litt forskjellig rekkefølge. Det er flere som har fått dette til å virke.
- 117 svar
- 
	- 1
- 
					
						
					
							  
 
 
- 
	Takk for hyggelige ord, @dmncr Jeg bruker ikke docker selv, men det er skikkelig kult at du har forket ElWiz og laget en dockerfile. 🙂
- 
	Når du installerer appen, vil den sette inn Tibber sin broker, og din tilgang til Pulse vil være avskåret. Kommunikasjonen vil etter det gå mellom Pulse og Tibber. Derfra er så vidt jeg kan skjønne den eneste muligheten å bruke Tibber sitt API.
- 
	Jeg bruker ikke Zipato selv, men MQTT skal visstnok støttes. Du kan se litt på om denne kan hjelpe deg videre: https://github.com/iotux/ElWiz
- 
	Hvilken strømleverandør har beste timeavtale?iotux svarte på sbarmen sitt emne i Strømsparing og strøm-overvåkning Er det noen som vet om Ehub har et API? Det blir for bakvendt å laste ned data for en dag om gangen til CSV-fil.
- 
	Hvilken strømleverandør har beste timeavtale?iotux svarte på sbarmen sitt emne i Strømsparing og strøm-overvåkning Jeg bruker spotprisavtale fra Gudbandsdal Energi. Der betaler jeg bare 9 kr per måned i tillegg til spotprisen. https://www.ge.no/stromavtale/gespotpris Det er fjerdeparten av det Tibber bregner seg. For å ha kontroll har jeg laget min egen løsning basert på data fra Tibber Pulse og priser fra den nordiske kraftbørsen. Løsningen min ligger nedlastbar på Github med fyldig dokumentasjon. https://github.com/iotux/ElWiz Det ligger også noen kommentarer i denne tråden
- 
	ElWiz har nå fått funksjonalitet for å hente priser fra den nordiske kraftbørsen. Programmet for å hente priser heter fetchprices.js og kan brukes uavhengig eller sammen med ElWiz. Det finnes en rekke parametre som kan justeres for tilpasse måten programmet oppfører seg på. For de som bruker Linux vil det være enklest å kjøre det fra cron. Der er imidlertid lagt inn mulighet for å bruke node-schedule for de som ikke har tilgang til cron. Dette styres ved hjelp av et parameter i konfigurasjonsfila. Muligheten for å bruke begge programmene uavhengig av hverandre, styres også av et parameter. Det er gode eksempler i dokumentasjonen. Ved å kjøre begge programmene sammen, får man i tillegg data som ser slik ut: { "customerPrice": 1.3513, // Lokal valuta "lastHourCost": 1.9432, // Lokal valuta "spotPrice": 0.6163, // Lokal valuta "startTime": '2020-08-12T11:00:00', "endTime": '2020-08-12T12:00:00' } Her får man ferdig utregnet kostnaden per time ut fra forbruk og pris i de forskjellige leddene. I tillegg får man spotprisen tillagt MVA som info. Lokal valuta kan være EUR, DKK, NOK eller SEK. Prisene i de forskjellige sonene kan være svært forskjellig, så det er viktig å konfigurere riktig sone for å få riktige priser.
- 
	Du trenger ikke nødvendigvis sertifikater med autentisering. Uten sertifikater går trafikken ukryptert. Det kommer an på hvordan du setter opp mosquitto. Jeg håper du har nytte av programmet. Jeg regner med å utvide med mulighet for å hente spotpriser fra Nordpool. Jeg tester det nå, og bare venter på midnatt for å se hvordan den takler overgangen til nytt døgn. Prisfangsten blir med et annet frittstående program, men delvis integrert. Inkludering av priser blir alikevel sømløst. Du må gjerne avgi rapport om hvordan det funker for deg. Hvis du bruker annen måler enn Kaifa, vil det også være interessant informasjon.
- 117 svar
- 
	- 1
- 
					
						
					
							  
 
 

 
                     
                     
                     
                     
                     
                     
                     
                     
                     
                    