-
Innlegg
501 -
Ble med
-
Besøkte siden sist
-
Dager vunnet
3
Innholdstype
Profiler
Forum
Blogger
Nedlastninger
Artikler
Regler
Hendelser
Galleri
Store
Alt skrevet av PerH
-
Alle devicene egentlig, +systemvariabler (CPUbruk, Minnebruk) hvis du installerer system monitor plugin. Grafana har et alert system man kan bruke også.
-
- 4 svar
-
- 1
-
-
I retrospekt, hvis man skal kjøre litt strøm på 12V ved bruk av relèet er det jo ingen vits i å gå via kretskortet som jeg viser over her, da er det nok like greit å ha en ledning rett fra input til relèet..
-
Har ikke skjema på fibaroen, så dette var det beste jeg fikk til.. Prøver litt til: Jeg så at AC/DC kretsen var omtrent lik eksempelkretsen i figure 6b i databladet for LNK302. På fibaroen er det R22 (RF1), L1(L1), D6(D2) og D5(D4) som fjernes. Output lodder man til stikkontakt output's på et vis, releet bryter da mellom pad'en man ser over R22 på bildet og korresponderende hull på det andre kortet. Note: Jeg trodde den jobbet med 5V og ga den det først, da virket alt bortsett fra relèet som må ha 12V. Man kan med andre ord bruke den til å gi ut 5V på z-wave kommando også om man vil.
-
Versjon 1 av Fibaro Wall Plug hadde litt problemer med å leve med 220VAC, og ble byttet ut med versjon 2. Om du fortsatt har slike liggende er det forholdsvis enkelt å bygge den om til et 12V Z-wave relè: Lodd av 4 komponenter rundt AC/DC kretsen og sett inn 12V på anviste plasser, og vips. Relèet bryter da den andre siden som ikke er loddet på, og det funker nok fint å enten sette 12V+ fra samme kilde der siden denne er isolert fra resten av kretsene. Eller bare bruke den som en enkel relèkontakt. Edit: Koble sammen punktene de blå pilene peker på, så setter man ut 12V fra samme strømforsyning. Denne kan jo settes på innsiden av enkelte LED lampedrivere f.eks? Gjenbruk er jo i vinden om dagen.. ?
- 4 svar
-
- 1
-
-
Reactor og AVT er jo plugins (finnes under Apps - Install apps) som gjør LUA koding overflødig! Reactor er en tilstandsmaskin som tar "scenes" til et helt annet nivå, godt håndarbeid på kodesiden gjør at denne også jobber mye billigere mtp. HW resursser enn den innebygde scenefunksjonen (som sikkert er 10-15 år gammel kode bak et litt nyere UI). Etter overgang til Reactor og ompartisjonering av minnet kjører min veraplus nå meget stabilt. Hadde nok byttet system for en stund siden hadde det ikke vært for disse forbedringene..
-
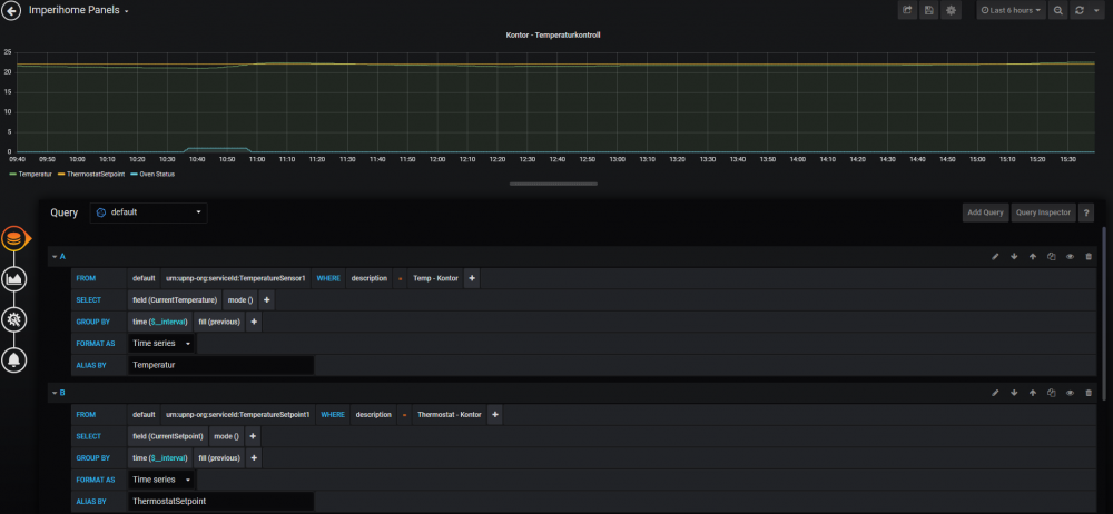
Hvordan gjør du dette? bruker du adminpanelet på port 3000? Jeg er ganske fersk på grafana selv, men query's fikk jeg satt opp ganske raskt via GUI, og grafen brukes i imperihome paneler.. Når jeg fikk InfluxDB opp så kom den inn som autocompletevalg i graf querys.. Fint system!
-
For temperatur/fuktighet syns jeg Telldus/Proove sin sensor må nevnes siden den har en litt annen pris.. Denne er 433mhz, men det tar vel homey inn? Har selv vært veldig fornøyd med disse, de oppdaterer ofte, har god rekkevidde og batterilevetid, helt klart den beste jeg har testet.. Skulle ønske den var litt mindre/penere, men bak en gardin eller noe gjør det ikke så mye. For dør/vindu har jeg akkurat montert opp Sensative Strip, og det var en fin dings! Dimmer er jeg også ute etter, og aller helst ville jeg hatt en med hjul i stedet for bryter, men det er ikke mye å velge i på EU siden ihvertfall.. Følger spent med på det.
-
1a/b) Auto Virtual Thermostat har jeg i bruk i mange rom, og den fungerer utmerket. Om du ikke er fornøyd med heatit interfacet kan du jo sikkert bruke temperaturavlesningen fra denne inn i AVT? AVT har mulighet til å kontrollere flere varme og kjølekilder, og dokumentasjonen er god, så prøv den! 2) Masse dokumentasjon på nett, men jeg syns det har vært lettest å søke/spørre om konkrete problemstillinger på Vera Forumet i stedet. Mange flinke folk der! 3) Absolutt, men jeg bruker Reactor i stedet. Lett å sette opp og godt dokumentert! Tror ikke du får mye behov for Lua når du har lært deg hvordan denne virker, jeg har gått helt bort fra "scenes" og bruker utelukkende reactor for automasjonen. Anbefales!
-
Da har jeg gjort et nytt forsøk på grafana, og det fungerer bra! Nå prøver jeg å få de inn i Imperihome, og på første forsøk fikk jeg de inn interaktive (peker man i chartet får man verdier og info). Eneste som irriterte meg litt var at litt av enden av tidsaksen var kuttet vekk, så jeg prøvde litt til. Når jeg nå legger inn samme link i Imperihome så kommer grafen opp med "Dashboard" header? Kopierte linken fra panelet jeg ville ha, så hvorfor blir det sånn? Hvis jeg bruker linken i chrome incognito mode ser det likt ut der og..(kjører anonymous til pad'en)
-
Hvis du (som meg) er oppvokst i windowsverdenen og blir "litt sint" når du har prøvd å få noe opp å gå i et linuxsystem og feilet; her er en metode for å lagre loggedata fra Vera til en windows PC skyfritt og lokalt. VeraFlux Plugin kan sende alt fra Vera til en InfluxDB database du kjører på en lokal PC. InfluxDB kan du installere som service ved hjelp av denne oppskriften. Så legger du inn et visualiseringsverktøy som henter og viser data fra databasen, jeg gikk for Grafana som er meget kraftig (tar dog til tid å finne ut av). Etter å ha kjempet en stund i "grep sudo nano f*** i Helv***" verden så fikk jeg dette til å spille i løpet av en time... anbefales! ?
-
oi. mine er det en plugg du setter på batteriet på, så der er det vanskelig. Mine ser omtrent sånn her ut, men det er tydeligvis mange merker å få på denne..Houseguard og Nexa hadde jeg i forrige hus, de var nesten identiske og funket sammen..
-
Klarer du å presse på 9v kontakten motsatt vei har du jaggu jobbet litt for å lage brann.. Jeg har 6 slike, og siden man ikke vet hvem som startet bråket når de er seriekoblet så lar jeg vera styre sammenkoblingen. Denne kommer inn via rfxtrx, og når en går av så setter vera av resten. Det er en "panic" funksjon i integrasjonen i vera som starter sirenen i 5 sekunder, denne kjører jeg da med 30 sekunders mellomrom når en trigger. Slik vet jeg hvor det er, og jeg vokner definitivt av 5 sekunder med denne siden de er på alle soverommene i tillegg til oppholdsrommene. Har forøvrig allerede fått sjekket systemet! Disse er følsomme for nærhet til lysrørarmaturer, og når jeg monterte en 1m unna så fikk vi sporadisk full alarm. Specen sier at de må være minst 1,5 meter unna slike.
-
Høres veldig rart ut.. har hørt during fra dimmere, men ikke fra skapet på grunn av dimmerne? Nexa Zwave dimmer er forøvrig ikke noe jeg anbefaler, forferdelig treg dings som også flimret litt med lyset når den var dimmet.. Uansett er ikke dette problemet uavhengig av frekvensen den mottar signaler på tror jeg.
-
En sånn bryter lærer ikke noe som helst, den bare roper en kode når du trykker på den.
- 4 svar
-
- 1
-
-
- homeseer 3
- 433mhz
-
(og 1 andre)
Merket med:
-
Interessert i noen jeg og om det er flere igjen.
-
Det funker nok helt fint det. De ekstra tilkoblingene er for fysisk brytertilkobling der man setter enheten bak en eksisterende lysbryter. Nexa har ikke dette, men du må ikke ha det for å bruke den trådløst. Husk å ringe fagfolk for montering da.
- 3 svar
-
- 2
-
-
Tror ikke Vera har opplegg for remote login utenom sine servere, ikke sikker.. Servertjenesten er i hvert fall med på kjøpet uten månedlige avgifter.
-
Mange spør om dette, så jeg laget en jeg. Si fra om det mangler systemer!
-
- 1
-
-
På tide at dette kommer opp i dagen, om enn noe brutalt. Kan ikke skjønne at de skal kunne fortsette slik nå. forhåpentligvis blir det mer som @Moskus beskriver fremover, hvor det blir lettere å sammenligne leverandørene.
-
Det er vel kanskje smart å beholde vribryteren uansett? Det er vel ikke regulering av power på termostaten? Min erfaring med slike kabler er at det blir i overkant varmt på steg 3.. En annen ting, hva tror dere om holdbarheten på 40 år gamle kabler? Det at de virker etter 40 år tilsier vel at de er godt laget og montert, ville dere byttet de når badegulvet renoveres? Betydelig enklere om jeg slipper unna med å la støpen ligge tenkte jeg.. fall og slikt er jo helt ok, da er det jo bare ny membran og fliser..
-
Det er vel ikke verre nei, heatit så jo fin ut med at den kan styre flere kilder også.. Takk!
-
Vel, huset er langt fra nytt, men nytt for meg. Det er fra 1980, og har slike 0-3 stegs brytere for gulvvarmen. Er dette noe man kan få kontroll på med moderne dingser? Det er kanskje ikke temp.sensor i gulvet her? Har ikke lekt med gulvvarme før, så all hjelp mottas med takk.
