Vinnerliste
Populært innhold
Viser innholdet med mest poeng fra 22. jan. 2022 i alle områder
-
Kom over nye Homey Bridge på Power idag, og tenkte at den skulle jeg prøve. Skuffelsen ble stor da jeg fant ut at appen eller bridge fremdeles er i beta-fase og må stå på venteliste for å få invitasjonskode??!! Hva i alle dager er det slags markedsføring? Som om jeg skulle kjøpt meg en ny bil men måtte stå i kø for å få nøkkel...... Rimelig sikker på produktet er i strid med markedsføringsloven og kjøpsloven for den saks skyld, og når butikken heller ikke bemerker at den kun fungerer med en invite, da føler jeg meg snytt. Den går sporenstreks tilbake, og FH består som HUB her hjemme. Godt jeg ikke kjøpte på elektroimportøren, ellers hadde jeg aldri fått penga tilbake......2 poeng
-
Etter alvorlig lang tid med unødvendig mye rot og stress på hjemskjermen, har jeg ryddet bort masse entiteter og knapper for å opprettholde en viss WAF. Nå er jeg og kona endelig fornøyd med oppsettet. Vi har ett separat oppsett for skjerm og mobil. Hvis interesse, kan jeg poste mobilversjonen. Dataene nede i venstre hjørne er strømpris inkl. avgifter og nettleie, forbruk nå (går til salg når solcellene gir plussverdi) og solcellenes effekt nå. 68,2 er strømkostnad til nå i dag.1 poeng
-
Heh, fant ikke noe bedre enn pokal å rate denne posten. Og det betyr egentlig "takk" Jeg driter i det og finner posten verdig en STOR pokal !1 poeng
-
Ja,men Kina og Kina er 7 forskjellige ting, og det gjelder spesielt på eBay, AliExpress, DealExtreme, etc.1 poeng
-
Jeg startet med lavbudsjett smarthus type Rasberry pi og Z Wave stick og prøvd litt forskjellig, jeg ser at mine ambisjoner overgår evnene og har erfart at jeg ikke har vett, tid eller tålmodighet til å bruke tid på noe som ikke virker rett ut av boksen og er noenlunde intuitivt. Til slutt ble det en Homey å først da ble huset smart. Heldigvis satset jeg på Z Wave og har Fibaro2 dimmer piller bak de fleste lysbrytere, disse kan jeg varmt anbefale, jeg har og noen aeotec multisensor som jeg er fornøyd med (på landstrøm). jeg har noe Zigbee utstyr og, endel ikea rullgardiner og noen lyspærer, vannlekkasjesensor og dørsensor på lekestue og utebod. Alt utstyr var enkelt emigrere over til Homey. Passe smart er et fint utgangspunkt. jeg har helt vanlige lysbrytere over hele huset, eneste forskjellen er at det er dobble brytere og de er fjærbelastet, en bryter til lyset og en til smartscener med en liten "pille" bak, dette betyr at enhver idiot kan betjene lysene akkurat som før. Jeg er ikke interessert i å skru opp en ipad på veggen for å se hva huset driver med eller stille temperaturer eller lys, rullgardiner eller hva det måtte være, jeg bare ha det digg og at mest mulig går av seg selv. Jeg trykker på en lysbryter en gang i døgnet, det er når jeg legger meg, da dimmes alle lysene som er på sakte ut i en rekkefølge som jeg synes er stilig. Når jeg går på badet etter kl XX om morgenen starter huset dagen og jeg er registrert som våken ,hvis det er behov for lys dimmes disse opp til en passe verdi som ender seg gjennom dagen, ettermiddagen og kvelden, rullgardiner, utelys og slikt greier seg selv. hvis jeg forlater hjemmet er det endel parametre som endrer seg naturligvis og alt kan overstyres manuelt eller med apper og hva det måtte være. Hvis du bygger et system som funker manuelt så gjør det ikke noe om det tar litt tid å lage smarte scenarioer eller flows, så kan du kose deg med litt automatisering når du har tid og lyst. Det er kun en dings jeg ikke er fornøyd med, varmekablene på badet styres av en HeatIt Z Wave som aldri har fungert som den skal, mulig at de nye utgavene er bedre men jeg har landet på å styre unna Heatit i framtiden. Ja også er det den fordømte komfyrvakta da, hater den...1 poeng
-
Da har jeg testet den med cc2652p sammen med zigbee2mqtt. Det er jo TuYa komponent så den spratt rett opp. Har ikke Deconz satt opp i dette systemet (bare test riggen), men tipper den dukker opp der også. Kan kontrollere den via Home Assistant, ser forbruket på den ene kontakten, eneste jeg ikke har klart å sette er default-start posisjon (on / off / restore). Får en feilmelding når kommandoen sendes. Det er heldigvis bare å trykke på den lille knappen for å slå kontakten av/på hvis strømmen går. Kontakten bygger litt mer enn en standard Elko Plus kontakt, men om Elko'n skal gjøres smart må det inn en styrepille av noe slag uansett. Er veldig positiv til utseendet, ikke mye forskjell i design fra Elko Plus, og om du har disse vil du ikke se forskjell uten at du går veldig nært (og da skal du i tillegg være flink på detaljer 😉 ) Løp og kjøp (har akkurat bestilt meg 5 til).1 poeng
-
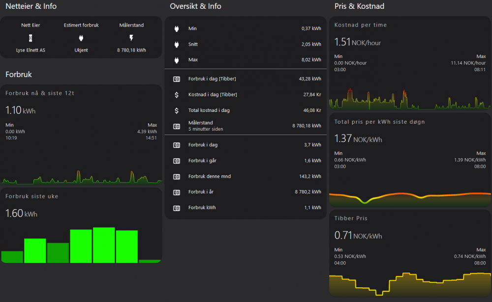
Vel, jeg deler gjerne "rotet" mitt med andre, men det er min første dag med å legge ut poster her, så ikke arrester meg om det er feil innrykk og rotete oppsett og kode 😁 Har hentet mye inspirasjon og kode fra denne tråden, og satt sammen etter beste evne. Alt virket fint frem Tibber endret fra attributter til egne sensorer. Fikk god hjelp i dag fra @Kim123 med å få på plass dag, mnd og år forbruk. TAKK! P.t. ser mitt Tibber dashboard kort slik ut: Ikke se på forbruk denne uke, da disse trenger noen dager for å oppdates med ny data etter dagens siste justeringer 😆 Får p.t. inn 19 entiteter fra Tibber integrasjonen, men har laget et par ekstra med ferre desimaler, litt omregning fra W til kWh, samt en som legger til nettleie (i mitt tilfelle 0,655 pr kWh) Legger ved filer som viser mitt oppsett som vist i bilde over. Håper det er noe hjelp i det som kommer herfra i dag 😜 Ellers kan jeg benytte sjansen å takke folk i både dette forum, og andre steder jeg har plukket opp en rekke små triks. Fikk opp første installasjon av Home Assistant for 5-6 uker siden, og foreløpig ser prosjektet slik ut: Tibber Sensors.txt Automation Day.txt Automation Month.txt Automation Year.txt Input numbers.txt YAML Card.txt YAML Dashboard.txt1 poeng
-
1 poeng
-
Hmm var ikke akkurat den trykkleifen som jeg tenkte på først. "Noen" bruker mere tid på utseende enn meg ….. myyyyye mere Når jeg skriver "Noen" så mener jeg kona mi og Arne Johnny1 poeng
-
1 poeng
Vinnerlisten er satt til Oslo/GMT+01:00
