slippern
Medlemmer-
Innlegg
391 -
Ble med
-
Besøkte siden sist
-
Dager vunnet
7
Innholdstype
Profiler
Forum
Blogger
Nedlastninger
Artikler
Regler
Hendelser
Galleri
Store
Alt skrevet av slippern
-
Hjemmenettverk og IOT - hvordan isolerer dere enheter fra internett?
slippern svarte på hjemmedude sitt emne i Nettverk
Har en 4-5 VLAN og ymse brannmurssoner.. Har ulike VLAN for nettverkskomponenter (firewall, switch, ap), et annet for servere, et tredje for klienter, apple tv etc, og et til for IoT-enheter. Har også et eget VLAN for DMZ, der eksponerer HA mot internett via en proxy (HA-en er plassert i et annet VLAN igjen), men har også satt opp MFA + SSL decrypt for å ha god kontroll. Øverst i brannmursoppsettet så har jeg en regel som sier enkelt og greit deny any any, så må man begynne og åpne opp for trafikken som skal tillates mot internett, men også imellom de ulike vlanene. Brannmuren jeg benytter er en applikasjonsbasert sak, så jeg tillater da applikasjoner som feks dns, dhcp, web-browsing, websocket etc mot de ulike tjenestene/sonene. Og land som Russland, Kina og noen andre er blokkert, da forsvinner vanvittig mye drit trafikk... Her er noe dritt trafikk som brannmuren har dekryptert og funnet spyware i, og effektivt blokkert.. Loggene er fulle av slikt.. -
Jepp den har v3.6.. Den andre termostaten fungerer prikkfritt... Denne bare begynte med dette tullet plutselig for ca 3-4måneder siden...
-
Har en Z-TRM2fx termostat som tilstadighet detter ut av z-wave nettverket, må resette den til fabrikkinnstillinger for å få liv i den igjen, og da varer det i ca 1uke så ramler den ut igjen. Noen som har vært borti noe tilsvarende?
-
Defenderen er blitt fryktelig god med årene 🙂
- 6 svar
-
- 1
-
-
Zage doorbell sensor - smartifisering av dørklokke
slippern svarte på aleks sitt emne i Automasjonskaféen
Har googlet endel på denne Sagen.. På Hubitat forumet er det en som skriver: Og på home-assistant sitt forum: You’re running at 4VAC, that’s definitely too low. For a mechanical doorbell you should go for a 18-24VAC transformer. I use a 24VAC transf. with the SAGE since 2y with an EZVIZ DB1, it works great, but you need a good transformer. It will also solve your loudness issue. Så det kan jo tyde på at en typisk Friedland 8V AC (0.5A) er for lite til og drive klokken og Sagen rett og slett.. Blir nok og røske ned Sagen, og koble ut ding-dongen, og koble en Aeotec Door/Window sensor til ringeknappen, som så trigger tts på nettbrettet som henger sentralt plassert i stua.. -
Zage doorbell sensor - smartifisering av dørklokke
slippern svarte på aleks sitt emne i Automasjonskaféen
Har lagt merke til at ringeknappen veldig ofte ikke fungerer. Tok ut batteriet og testet, fremdeles ikke liv i bjella... Satt inn batteriet og det ble liv i bjella... Så jæklig merkelig hele opplegget, begynner og bli veldig skeptisk til denne.... @ZoRaC Mulig du sliter med noe av det samme? -
En drøss med kameraer har RTSP selv om det ikke står noe i dokumentasjonen om det.. Men jeg kan anbefale et Reolink kamera, men du bør lage en deny-regel i brannmuren på kameraet da det spør om sky-ting.. Hikvision er et annet godt alternativ..
-
Noen som har fått testet Netatmo Smart Ringeklokke? Kan den integreres med HA? https://www.netatmo.com/no-no/security/doorbell
-
Oppdaterte nå mine Qubino Flush RGBW dimmere... Gikk som en lek og tok knappe 5 minutter.. 🙂 Firmware til Qubino får man om man henvender seg til supporten deres :-). Før oppgradering: Underveis: Etter oppgradering:
-
- 48 svar
-
- 2
-
-
Har oppdaget et nytt lite problem. Om jeg kun setter fargen på RGBW lyset til feks: { "value": { "warmWhite": 128, "red": 0, "green": 0, "blue": 0 } } Da vil lyset slå seg på som forventet, men kortet i HA vil ikke oppdatere seg fordi brightness verdien ikke blir forandret automagisk.. Som en workaround har jeg satt warmWhite verdien ned til 1, også endret brightness verdien til ønsket nivå, men siden denne ligger i en annen topic enn fargen så blir det mange MQTT topics og forholde seg til i flowen. Regner med det finnes en mer elegant måte og gjøre dette på med bare en MQTT topic?
-
Laget en super enkel flow i dag, før gjorde HA denne jobben, men om man sletter en integrasjon midlertidig i HA, så fu*** man også opp alle automasjonene da entitien forsvinner. Så derfor flytter jeg absolutt alle automasjonene ut i Node-Red og benytter MQTT så ofte jeg kan/orker.. Ringeklokken har tilkoblet en Sage doorbell enhet. Når noen ringer på, så publiserer Sage en action: 'on' "Switch" blir derfor trigget om msg.payload.action == on. Videre er det en template med payload som sendes videre til nettbrettet. Payloaden her består av { "speak": "Ding-Dong, det ringer på døren!" }. Nettbrettet kjører WallPanel med MQTT og publiserer til topicen "wallpanel/nettbrett/command" Resultatet er at når noen ringer på, så sier nettbrettet "Ding-Dong, det ringer på døren!"
- 42 svar
-
- 1
-
-
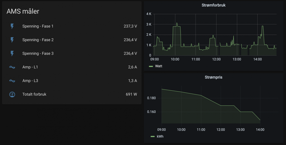
Lokal lesing av HAN - The Easy Way (TM)
slippern svarte på petersv sitt emne i Strømsparing og strøm-overvåkning
Koblet i høst til en usb-mbus slave til RPI som kjører Home-Assistant. Installerte integrasjonen "Norwegian AMS" og alt fungerte som det skulle med en gang (Har en Aidon måler). Edit: De bruddene i grafen skyldes et par restarter av HA idag. -
Zage doorbell sensor - smartifisering av dørklokke
slippern svarte på aleks sitt emne i Automasjonskaféen
Og nå har den spist opp et nytt batteri.. Må være noe hakke galt med enheten... -
Enkleste er kanskje og montere inn et relè som kan trigges av en "ring hytta varm" løsning?
-
Min erfaring med Multisensor 6 er at den må tweakes endel på før den fungerer som ønskelig...
-
Kjøpte Qubino Flush fra power.no, ser tilsynelatende ut som en god pris iallefall: https://www.power.no/hjem-og-fritid/belysning/smart-belysning/smarte-brytere-og-kontrollere/qubino-dimmer-for-rgbw/p-1040773/?utm_source=prisguide&utm_medium=cpc&utm_campaign=product
-
Migrerte fra OpenZwave-MQTT til ZwaveJS-MQTT, var super enkelt som forventet, måtte kun endre navn på entityene. Ting fungerer også bedre, nå har feks Aeotec SmartSwitch 6 blitt oppfattet som en bryter, og ikke et lys. Responstiden i z-wave nettverket virker også å være noe bedre.
- 28 svar
-
- 1
-
-
Fant ut av det, var step = flow.get("Step"); var udefinert, så brightness+step ble altså til feks 44undefined... 🙂
-
Lager lysstyring med dimming via MQTT mot Zwave-JS. Men sliter fryktelig med noe som skal være enkelt... En av verdiene er NaN, men alt tilsier at det faktisk skal være et tall.. Har funksjonen update: flow.set("lys_brightness", (msg.payload.value)); return msg; Denne henter verdien "value" fra MQTT: Funksjon som dimmer opp lyset: var step = flow.get("Step"); var brightness = flow.get("lys_brightness"); if(brightness > 1){ brightness = brightness + step; flow.set("lys_brightness", brightness); } if(brightness >= 99){ brightness = 98; flow.set('press', false); flow.set("lys_brightness", brightness); } msg.payload = {'value':brightness}; return msg; Men av en eller annen grunn så får jeg feil på denne, har kjørt en debug og den sier bare value: NaN... Hva er det jeg overser?
-
Zage doorbell sensor - smartifisering av dørklokke
slippern svarte på aleks sitt emne i Automasjonskaféen
Flere som opplever at den bruker mye batteri? Har vell hatt den i litt over 1år og er nå på mitt tredje batteri... Vurderer og se etter noe annet nå.. -
Jeg har gjort tilsvarende, men har en applikasjonsbasert firewall som gjør noe jobben lettere, da jeg hvitelister applikasjonen og blokkerer alt annet, prøver og oppnå Zero-Trust så langt det lar seg gjøre Har 4 VLAN idag med tilhørende brannmurssoner, mgmt, klient, IoT og DMZ. I mgmt-nettet ligger brannmur, AP, switch etc.. All trafikk blir hvitelistet. I DMZ sonen ligger web-serveren, denne kjører proxy inn mot HomeAssistant, all trafikk er hvitelistet + SSL inbound decryption.. Her ser du noen av ulumskhetene brannmuren har tatt knekken på idag.. HA, Apple TV, ChromeCast, Smart TV befinner seg alle i klient VLAN-et, for og kunne dra nytte av broadcast/auto discovery/AirPlay funksjonaliteten. Klient VLANet har tilgang inn i mgmt vlan (Ikke best practice hensyn sikkerhet), men fader så kjekt 🙂 Har lenge hatt en plan om og sette opp en egen VPN, slik at jeg logger meg på VPN for å få tilgang til mgmt-nettet.. IoT-nettet skal all trafikk hvitelistet: Xiaomi robotstøvsugeren er veldig gla i og prate med internett, så IP-ene 18.196.0.0/15, 101.33.0.0/17 + Amazon Webservices er åpnet opp for med applikasjonene SSL, unkown udp og en custom app jeg måtte lage, dette er også den eneste dingsen jeg har måttet åpnet opp for at den skulle fungere.. IoT-nettet har også en egen skjult WPA3 SSID. Jeg har ellers noen regler som tillater at DNS-serveren som kjøres på HA inn i de ulike nettene, da med DNS som applikasjon på regelen. All utgående DNS til andre servere enn intern DNS blir effektivt blokkert, ufattelig mange dingser som vil bruke Google sin DNS istedet for lokal. Lokal DNS-server får igjen kun lov å prate med Quad9 serverne. I ditt tilfelle så ville jeg ha hatt et eget nett for servere / innhold med personlig info, og kun latt de enhetene som trenger tilgang til dette få det, igjen, hvitelisting.. 🙂
-
Så lenge trafikken treffer din router/brannmur så teller det som datamenge hos telenor.. Hva brannmuren din gjør med trafikken (deny/drop/accept) driter telenor en lang marsj i 🙂 Er ikke et problem normalt sett, men om noen kinesere skulle ha det vell artig, så blir det et problem.
-
Bare husk at du med internet.public ikke lengre er bak brannmurene til Telenor, så da treffer all slags mulig dritt trafikk din router.. Som igjen går ut over datapakken.. Så kan være smart og følge litt med forbruket 🙂
- 24 svar
-
- 2
-
-
Jeg hadde også samme probleme i openzwave, kjørte en heal node, og at den da ble rett.
